地 址: 河南省巩义市西村工业区
联系人: 庞经理
手 机: 15617617287
15038001853
E_mail: gyltgd@126.com
http://www.gyltgdc.com/
天津套筒51漫画APP官方网站单边套筒51漫画APP官方网站和双重套筒51漫画APP官方网站的差别单边套筒51漫画APP官方网站 和双重套筒 51漫画APP官方网站 的相互特性是:都用以平行线管道的辅设,适用开水、蒸汽、植物油脂类介质,伸缩式对接不锈钢开展赔偿管道偏移,进而降低管道的热应力。适用介质工程项目工作压力≤2.5CPa,介质溫度小于600℃的管道。

套筒51漫画APP官方网站称列管式伸缩器,是热流体管道的赔偿设备,关键用以平行线管道辅设后出現的径向热变形偏移消化吸收赔偿,是一种立即安裝在一切输送耐腐蚀的单边或多向流体的管道当中的51漫画APP官方网站。套筒式51漫画APP官方网站.普遍用以城镇采暖,冶金工业,矿山开采,发电量,石油化工设备,工程建筑等制造行业的输送管道中。关键有套筒(芯管),机壳,橡胶密封件等构成。
注填式套筒51漫画APP官方网站
本公司根据市场需要,还设计制造注填式套筒51漫画APP官方网站,其型号规格同前面套筒51漫画APP官方网站,其主要特点是:
1、产品可靠性高,寿命长,很 少维修。
2、可在管道正常运行状态下维修,维护工艺简单。(需配备专用注填工具及密封填料。)
3、订货时应注明注填式。 
套筒式51漫画APP官方网站技术参数:
1、TD型单向51漫画APP官方网站技术参数见表1,结构型式见图一

2、TS型双向51漫画APP官方网站技术参数见表2,结构型式见图二

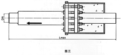
3、直埋式套筒51漫画APP官方网站结构型式见图三

4、注填式套筒51漫画APP官方网站见图四

TD型单向套筒51漫画APP官方网站技术参数表一
|
公称通径
DNmm |
较大外径Dmm
|
补偿量mm
|
较大装配长度mm
|
重量Kg
|
|
|
接管型
|
法兰型
|
||||
|
40
|
144
|
200
|
600
|
6.5
|
8.3
|
|
50
|
160
|
200
|
600
|
10
|
15
|
|
65
|
180
|
200
|
600
|
16
|
21
|
|
80
|
195
|
200
|
650
|
17
|
24
|
|
100
|
215
|
200
|
700
|
25
|
33
|
|
125
|
245
|
200
|
700
|
32
|
41
|
|
150
|
280
|
250
|
800
|
45
|
56
|
|
200
|
335
|
250
|
800
|
70
|
87
|
|
250
|
405
|
250
|
800
|
90
|
114
|
|
300
|
460
|
250
|
800
|
120
|
148
|
|
350
|
520
|
250
|
850
|
140
|
172
|
|
400
|
580
|
300
|
1000
|
185
|
225
|
|
450
|
640
|
300
|
1000
|
205
|
251
|
|
500
|
705
|
300
|
1000
|
245
|
309
|
|
600
|
840
|
300
|
1000
|
305
|
401
|
|
700
|
930
|
300
|
1050
|
370
|
480
|
|
800
|
1030
|
300
|
1050
|
405
|
533
|
|
900
|
1130
|
300
|
1050
|
490
|
642
|
|
1000
|
1230
|
300
|
1050
|
515
|
681
|
TS型双向套筒51漫画APP官方网站技术参数表二
|
公称通径
DNmm |
较大外径Dmm
|
补偿量mm
|
较大装配长度mm
|
重量Kg
|
|
|
接管型
|
法兰型
|
||||
|
50
|
160
|
200
|
650
|
17
|
23
|
|
65
|
180
|
200
|
650
|
28
|
35
|
|
80
|
195
|
200
|
650
|
34
|
42
|
|
100
|
215
|
400
|
1150
|
55
|
65
|
|
125
|
245
|
400
|
1150
|
60
|
70
|
|
150
|
280
|
400
|
1150
|
80
|
95
|
|
200
|
335
|
400
|
1150
|
118
|
140
|
|
250
|
405
|
400
|
1200
|
160
|
190
|
|
300
|
460
|
400
|
1200
|
193
|
230
|
|
350
|
520
|
400
|
1200
|
235
|
270
|
|
400
|
580
|
400
|
1250
|
280
|
340
|
|
450
|
640
|
400
|
1250
|
320
|
380
|
|
500
|
705
|
400
|
1250
|
390
|
480
|
|
600
|
840
|
400
|
1250
|
500
|
630
|
|
700
|
930
|
400
|
1300
|
590
|
750
|
|
800
|
1030
|
400
|
1300
|
670
|
870
|
|
900
|
1130
|
400
|
1300
|
800
|
1020
|
|
1000
|
1230
|
400
|
1300
|
870
|
1150
|